产品中心
服务创造价值、存在造就未来-
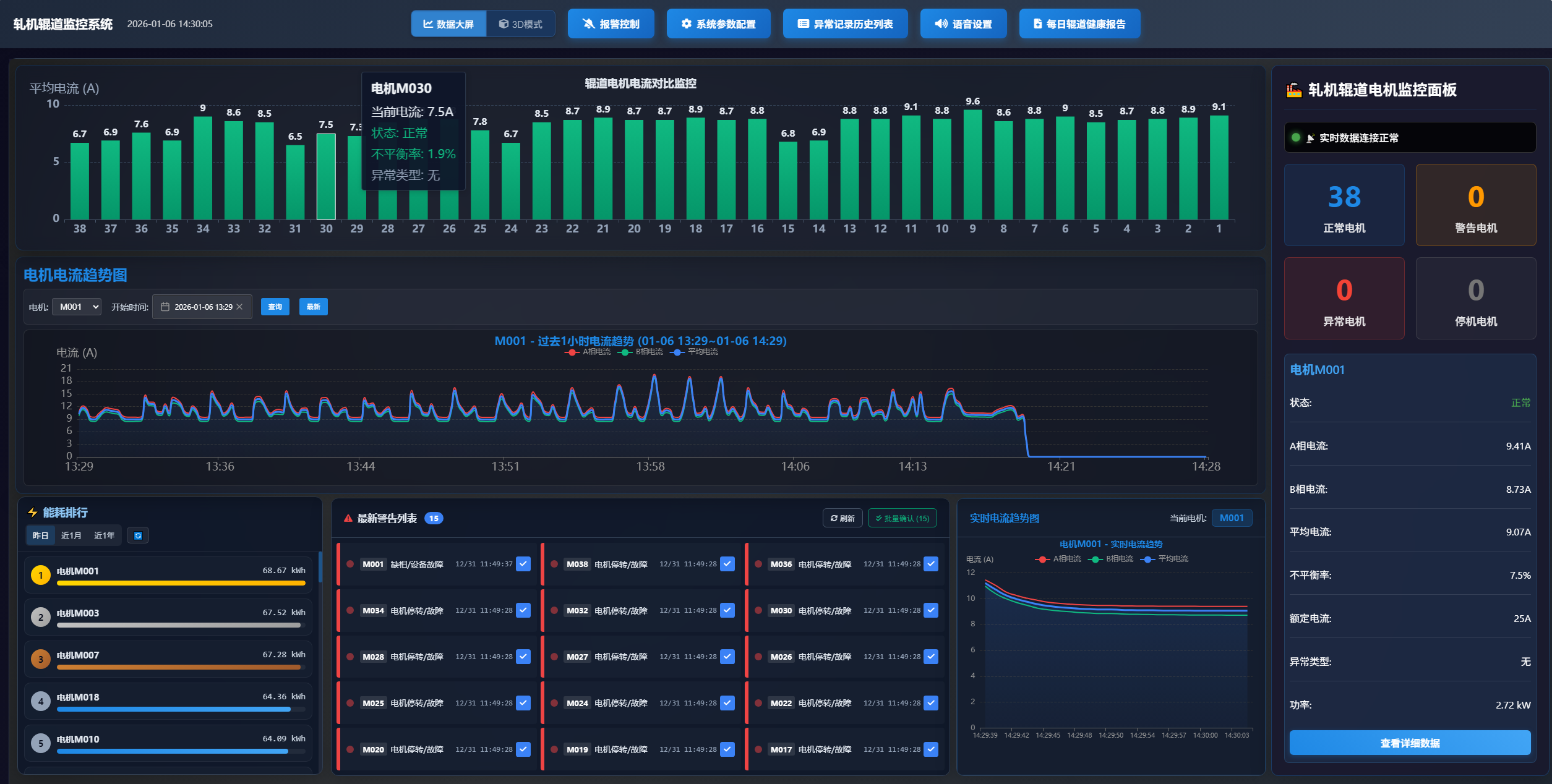
轧机辊道智能监测系统
——轧机辊道智能监测系统是一款面向钢铁行业的工业物联网监测平台,专为轧机辊道电机群的实时监控、故障预警和健康管理而设计。系统通过采集38台辊道电机的运行数据,结合3D数字孪生可视化、实时告警和智能分析,帮助企业实现设备的预测性维护,减少非计划停机,提升生产效率。 -
xx医疗行业网站模板
一、整体风格选择简洁、专业的医疗风格配色,如白色、蓝色、绿色等为主色调,营造出清新、可靠的感觉。二、具体图片内容一个设计精美的医疗行业网站首页截图,展示简洁的界面和清晰的导航栏,突出其技术感,比如现代化的图标和流畅的交互效果。医生和患者通过视频进行远程会诊的画面,体现远程医疗技术。患者在电脑或手机上 -
xx医疗行业网站模板
一、整体风格选择简洁、专业的医疗风格配色,如白色、蓝色、绿色等为主色调,营造出清新、可靠的感觉。二、具体图片内容一个设计精美的医疗行业网站首页截图,展示简洁的界面和清晰的导航栏,突出其技术感,比如现代化的图标和流畅的交互效果。医生和患者通过视频进行远程会诊的画面,体现远程医疗技术。患者在电脑或手机上 -
建筑行业网站模板
在当今数字化时代,建筑行业网站的制作具有至关重要的意义。对于建筑企业来说,一个专业的网站是展示企业实力和形象的重要窗口。它可以详细展示企业的过往项目案例,包括精美的图片和详细的项目介绍,让潜在客户直观地了解企业的施工能力和质量水平。同时,网站还能介绍企业的核心团队、技术优势和服务理念,提升企业的可信 -
建筑行业网站模板
在当今数字化时代,建筑行业网站的制作具有至关重要的意义。对于建筑企业来说,一个专业的网站是展示企业实力和形象的重要窗口。它可以详细展示企业的过往项目案例,包括精美的图片和详细的项目介绍,让潜在客户直观地了解企业的施工能力和质量水平。同时,网站还能介绍企业的核心团队、技术优势和服务理念,提升企业的可信 -
建筑行业网站模板
在当今数字化时代,建筑行业网站的制作具有至关重要的意义。对于建筑企业来说,一个专业的网站是展示企业实力和形象的重要窗口。它可以详细展示企业的过往项目案例,包括精美的图片和详细的项目介绍,让潜在客户直观地了解企业的施工能力和质量水平。同时,网站还能介绍企业的核心团队、技术优势和服务理念,提升企业的可信 -
外贸行业网站模板
外贸行业网站的特点 -
外贸行业网站模板
外贸行业网站的特点